
正值知识产权强国建设的关键节点,一场以 “多向奔赴,共建强国” 为主题的行业盛典 —— 首届知识产权CIPO、IPCEO、IPNGO峰会于2025年9月27日启幕。峰会现场群贤毕至、智慧激荡,共同探讨知识产权保护与高质量发展路径。在这场盛会中,安盾网携重磅成果惊艳亮相,由海外知识产权保护负责人谢肖雄正式发布 “IP TECH 海外版”,这一全球一站式知识产权保护平台的登场,为创新企业出海注入澎湃动能,瞬间成为峰会焦点,赢得全场热烈掌声与高度赞誉。

发布即焦点,IP TECH全力助推中国企业出海
峰会现场,谢肖雄生动描绘了中国企业在海外市场面临的知识产权困境:商标被抢注、产品被抄袭、侵权难发现、法律难适应、律师难寻找……这些“出海之痛”,正是IP TECH致力于破解的课题。

“难,也要迎难而上。”谢肖雄在演讲中掷地有声地表示,“IP TECH的使命,就是让知识产权保护不再成为企业出海的绊脚石,而是护航企业远航的压舱石。”
三大核心功能,构建海外全流程智能保护闭环
“IP TECH海外版”是安盾网重磅打造的全球知识产权保护平台。它不单是一个监控工具或案件管理系统,而是为企业构建的全球IP保护“智能中枢”,通过三大核心功能,实现从“被动防御”到“主动出击”的战略升级。

1、海外电商平台侵权智能监控
7×24小时全网监控:对Amazon、eBay等全球主流电商平台进行不间断扫描。
AI+专家双重研判:依托深度学习与多模态模型,自动识别多类侵权,并由资深专家复核,确保高准确率。
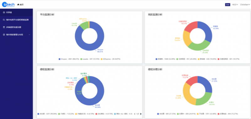
多维度数据可视化看板:聚合多平台监控数据,生成侵权全景仪表盘。
知识产权资产一键关联:自动关联企业商标库、专利库,无需手动重复配置权利信息。

▲ 多任务、多平台、7x24小时监控

▲ 仪表盘视图,可视化呈现侵权规模和平台分布
2、海外多维侵权快速治理
多元维权路径设计:提供定制化维权策略,涵盖平台投诉、海关拦截、行政查处、民事诉讼及刑事打击,匹配不同国家法律环境。
线上线下一体化调查:通过线上数据追踪定位侵权来源,结合线下调查取证,挖掘生产源头与流通渠道,强化打击深度。
一站式处理启动:一键发起治理申请,提升维权效率。
全流程案件管理:实时同步案件进展,从投诉受理、平台审核到结果通知,全程可视。

▲ 发现侵权一键启动处理

▲ 治理进度一目了然
3、海外商标专利战略布局与管理
全球权利信息查询:接入多个国家商标专利数据库,一键检索全球知识产权状态。
海外布局资源对接:整合全球优质律所与代理机构,提供快速知识产权申请服务。
动态监控与风险预警:数据库实时更新,及时提醒权利维护需求,规避失效风险。
企业知识产权资产管理:统一管理企业全球商标,知识产权资产一目了然。

▲ 全球权利信息查询与申请

▲ 企业知识产权资产管理
平台反响热烈,获广泛认可与好评
IP TECH的发布在峰会现场引发强烈反响。与会企业法务总监、知识产权律师、行业专家纷纷表达了对IP TECH的“一站式+平台”创新模式的高度认可。会议间隙,不少企业知识产权负责人、服务机构代表纷纷来到安盾网展位进一步交流,对产品表现出浓厚合作意向。一位来自跨境电商企业的负责人表示:“IP TECH真正解决了我们‘发现难、维权难、管理难’的痛点,尤其是AI智能监控与一键治理功能,极大提升了我们的维权效率。”
携手安盾IP TECH,共建全球知识产权新生态
作为安盾网全球战略升级的重要一环,IP TECH的发布不仅是一个产品的落地,更是一个生态的开启。安盾网将凭借这一全球化、智能化的平台,以及遍布全球的律师网络与本地化执行能力,将与中国出海企业并肩同行,在变幻莫测的国际市场中,守住创新的价值,捍卫品牌的尊严。
(广告)
| 资讯频道







京公网安备 11010502035903号